November 24th, 2025
βοΈ Integrations

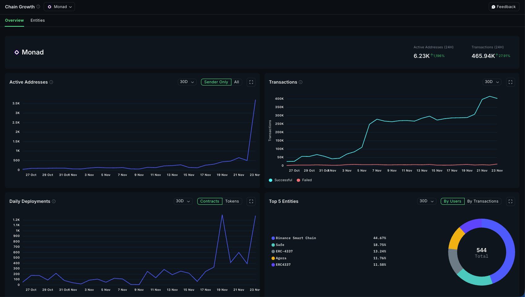
@Monad mainnet is officially live, and staking is now available on Nansen. As part of the genesis cohort, $MON holders can stake to secure the network, explore the ecosystem, and get 2x booster Nansen Points for 90 days since mainnet launch.
Beyond that, you can track Monad on Growth Dashboard, Portfolio, and Token Screener.