February 26th, 2026
๐ช Improvements

Nansen AI has full context awareness of your personal watchlists. This enhancement allows our AI agent to provide more targeted and relevant insights based on the specific tokens and wallets you're actively monitoring.
Add a given token to your watchlist directly via prompt
Provide contextual analysis specific to tokens and wallets in your watchlists
February 26th, 2026
๐ช Improvements
As part of our ongoing commitment to delivering exceptional staking services, we've made the strategic decision to deprecate validators across 9 underperforming blockchain networks. This optimization allows us to concentrate resources on higher-yield ecosystems and provide enhanced value to our delegators.
Effective immediately, we've discontinued validator operations across the following chains:
Akash
Babylon
Bifrost
dYdX (frontend removed; validator remains operational until February 28)
Kava
Osmosis
Shentu
Skale
Terra
This strategic consolidation enables us to:
Focus Resources: More focused effort toward higher-performing networks with strong growth potential
Improve Service Quality: Deliver better uptime and performance across our remaining validator infrastructure
Enhance User Experience: Provide more streamlined staking options with improved returns
Our commitment to providing best-in-class staking services remains unchanged. By maintaining a leaner, more focused validator portfolio, we can better serve our community while ensuring optimal resource allocation across the most promising blockchain ecosystems.
February 5th, 2026
๐ช Improvements
Weโve added more flexibility to the Token Screener! You can now select whether youโd like to see all traders, Smart Money, Public Figures or Whales using a dropdown where the Smart Money toggle used to be.

February 3rd, 2026
๐ New Release
NX8 offers diversified exposure to the blockchains powering real onchain use cases, tracking eight Layer-1s selected for their proven utility.
$BTC, $ETH, $SOL, $BNB, $TRX, $HYPE, $AVAX, $SUI
* ๐๐ฐ๐ฎ๐ฑ๐ฐ๐ด๐ช๐ต๐ช๐ฐ๐ฏ ๐ณ๐ฆ๐ท๐ช๐ฆ๐ธ๐ฆ๐ฅ ๐ฆ๐ท๐ฆ๐ณ๐บ 6 ๐ฎ๐ฐ๐ฏ๐ต๐ฉ๐ด ๐ข๐ด ๐ข๐ฅ๐ฐ๐ฑ๐ต๐ช๐ฐ๐ฏ ๐ฆ๐ท๐ฐ๐ญ๐ท๐ฆ๐ด.
- Gain direct exposure to the first live JVP
- Receive ongoing alignment with protocol-level upside as NX8 grows and matures
- Early participation as the JVP ecosystem matures
โจ Points holders are stakeholders from day one. Learn more here.
โ ๏ธ Read the full FAQ
January 29th, 2026
๐ฅ Feature Update
Our mobile app introduced agentic trading.
Now, weโve brought the agentic experience over to desktop โ and everything syncs between them.
Nansen AI on Web lets you explore and execute conversationally.
Desktop screen space enables deep research that mobile can't show comfortably. Now, you get the full Token Screener, Smart Money, and Agent in one view.
Synced chat history means your research carries over across devices. The agentic experience, anywhere.
Easily set up Smart Alerts directly from the agent.
January 21st, 2026
๐ New Release
Last month, we launched Trading Beta for paid users. Today, we're opening up a new way to trade for ๐๐ก๐ users.
Trading on Nansen
0.25% fee for Free users, 0.10% for Pro users
Agentic trading on mobile. Terminal trading on web.
Analytics and trading, all in one product.

Partnered with the best DEX aggregators We offer optimized routing from our trusted partners

Jupiter Exchange
OKX DEX
LI.FI
And also embedded into Nansen is your own n-custodial wallet. Access your embedded Nansen Wallet, powered by @privy_io.No switching platforms, no browser extension needed. Just fast and frictionless.

โ ๏ธ The current list of jurisdictions are restricted from accessing trading: Singapore, Cuba, Iran, North Korea, Syria, Ukraine regions (Crimea, Donetsk, and Luhansk), Russia
January 21st, 2026
๐ New Release
New perks. New premium partners. New onboarding quests, and easier reward redemption for Green tier and up.
Season 03 includes rewards from a rotating set of partners, including (non-exhaustive):
Airalo, EdgeX, Edgen, GoMining, MetaMask, NordPass, Ready, Saily eSIM, SafePal, SNS, Solayer, St0x, Spark, The Block (Campus), Token Terminal, UnifAI.
Go check out all the premium partners out this season on Points Hub.
December 9th, 2025
๐ New Release
Nansen Trading Beta access is now live for Pro Users.
Research and execution, unified in one platform.
Stop context switching between different windows. Spot Smart Money and token flow signals, understand context, and execute trades - all without leaving Nansen.
No more switching tabs. No more missed opportunities.
What to expect
Weโve integrated Jupiter Exchange, LI.FI, and OKX to give you one of the most competitive prices through Meta-DEX aggregation.
Execute across Base & Solana (more chains coming soon!) via our very own embedded Nansen Wallet (powered by Privy)
Built for onchain traders. Optimized for speed, simplicity, and alpha.
From insight to action, close the loop and make a move instantly.
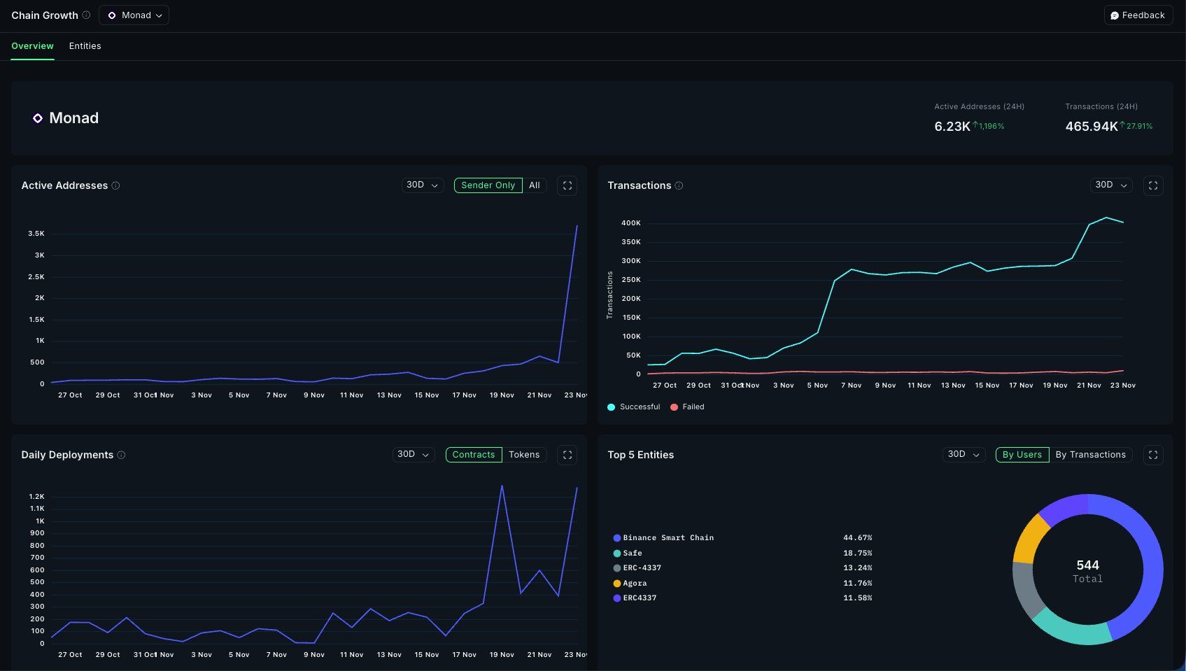
November 24th, 2025
โ๏ธ Integrations

@Monad mainnet is officially live, and staking is now available on Nansen. As part of the genesis cohort, $MON holders can stake to secure the network, explore the ecosystem, and get 2x booster Nansen Points for 90 days since mainnet launch.
Beyond that, you can track Monad on Growth Dashboard, Portfolio, and Token Screener.
November 20th, 2025
๐ช Improvements

Tron staking is now fully supported directly within the Nansen Staking platform, delivering comprehensive functionality for our second-largest validator by total value locked (TVL).
Tron users can now handle their entire staking workflow without leaving the app:
Stake: Deploy capital directly to Tron validators
Unstake: Manage position exits seamlessly
Withdraw: Complete the staking cycle with in-app withdrawals
The integration extends beyond staking mechanics. Users can now claim their Nansen Points by connecting their Tron wallet directly in-app